
游戏厅捕鱼机漏洞打法(游
昨天,8月5日,甲骨文去中心化提供商Chainlink的原生货币LINK暴跌至六个月来的最低点。领英在8美元附近转手,从3月份的高点下跌了64%,突破了牛市标志,表明疲软。这次调整是全面的,Solana和Cardano等主要的山寨币也出现了大幅下跌。

然而,随着市场流血,跌破关键支撑位,聪明的投资者认为这是一个积累的机会。根据昨天8月6日的IntoTheBlock数据,活跃链接地址的数量显着增加,上升到大约三个月来未见的水平。
活跃地址数量上升的同时,交易所的资金外流也出现了激增。这一发展表明,尽管资产价格下跌,但用户更热衷于积累链接,而不是出售链接。
币安和Coinbase等中心化交易所的资金流出通常被认为是净正的。由于用户通过他们的非托管钱包控制硬币,他们不能轻易出售其他液体硬币或稳定币。
多年来,每当出现极度恐慌时,尤其是在领汇持有者中,价格往往会稳步回升。就像2020年3月的事件一样,由于covid -19导致的崩溃,加密价格闪电崩盘,激进的投资者可以将这种下跌视为买入的机会。

2020年3月,领汇暴跌了70%。然而,几个月后,随着印钞机的启动,加密货币价格上涨,使LINK在2021年的峰值上涨了近35倍。
与当时发生的情况类似,价格下跌,加上交易所资金外流和实体之间的积累,使得LINK可能会强劲反弹。
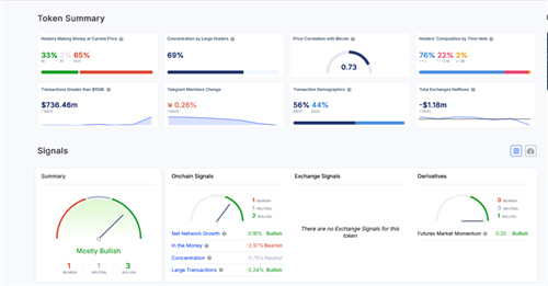
到目前为止,IntoTheBlock的数据显示,65%的LINK持有者处于亏损状态,只有32%的人处于亏损状态。不过,令人鼓舞的是,大多数LINK持有者都是“钻石手”,他们已经持有了一年多的储备。
持有硬币或代币超过155天的长期持有者或地址越多,在清算浪潮中价格就越有弹性。
除了价格走势,领汇持有者的乐观情绪也很高。Chainlink是一家领先的分布式oracle提供商,提供DeFi和NFT协议服务。
与此同时,中间件开发商Chainlink Labs继续与高质量的合作伙伴进行合作。最近,21Shares在以太坊上集成了Chainlink的Proof-of-Reserve,以提高透明度。
友情提示:本文不构成投资建议,文中的所有观点,仅代表文章内人物的个人观点,不具有任何指导作用!
本文由币圈网发布,不代表币圈网立场,转载联系作者并注明出处:https://www.brcns.cn/news/uv495j3s.html
免责声明:数字资产交易涉及重大风险,本资料不应作为投资决策依据,亦不应被解释为从事投资交易的建议。请确保充分了解所涉及的风险并谨慎投资。OKEx学院仅提供信息参考,不构成任何投资建议,用户一切投资行为与本站无关。

和全球数字资产投资者交流讨论
扫码加入OKEx社群
industry-frontier