
降息与大炮齐飞 市场共跌
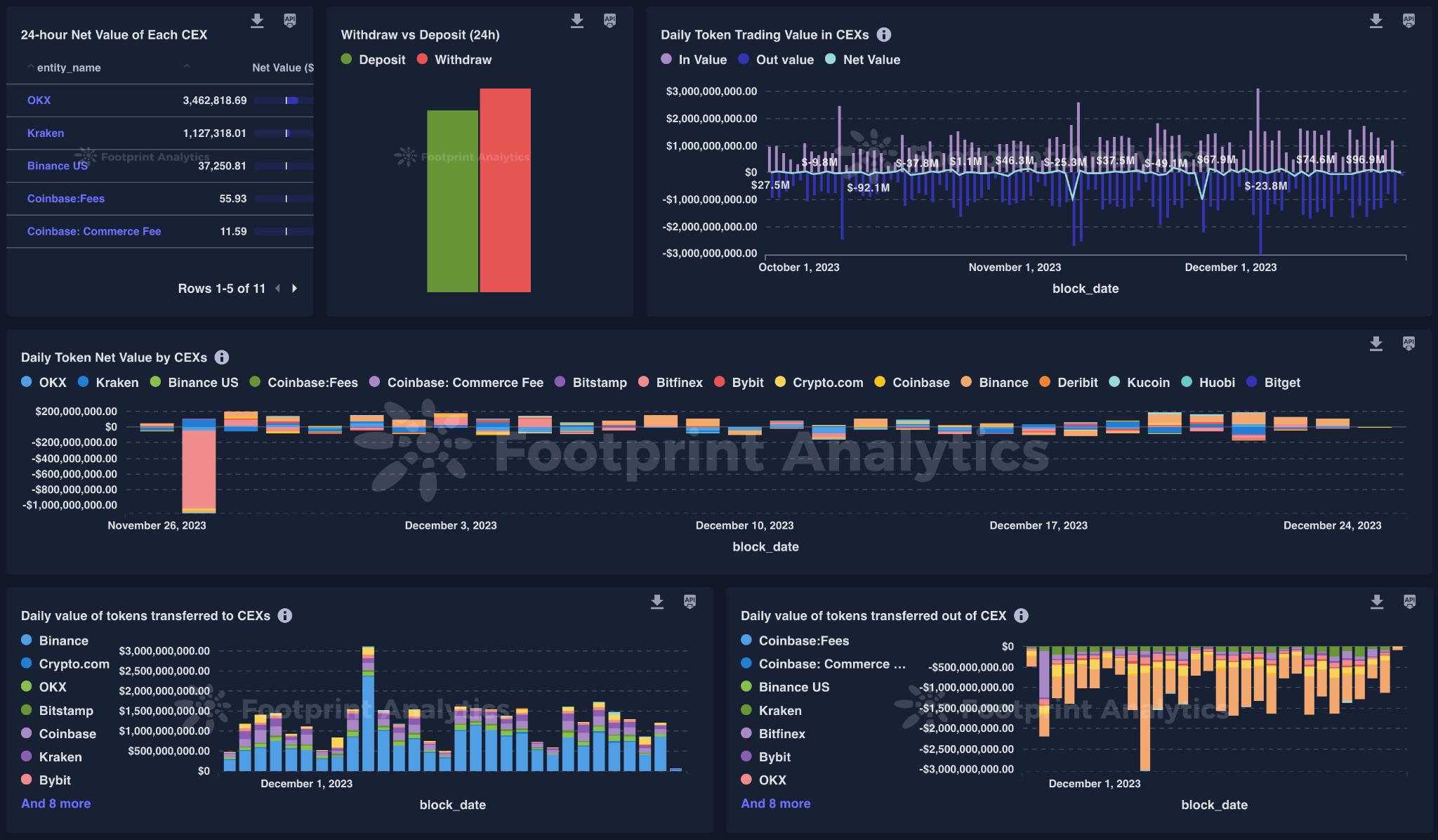
市场波动使加密货币投资组合面临风险,但是通过 Token Explorer 分析,我们可以对波动进行建模,提前预测市场风险,并找到最安全的投资策略。通过综合考虑 Token 价格、交易量、社交媒体信息和链上交易等各种数据,我们可以发现其中的规律,将随机性转化为明智的投资策略。
我们提供全天候的分析追踪,包括:
价格历史记录:计算过去 7 天到 90 天以上的价格回落、回调和波动情况。您还可以设置自定义预警,及时获取关键信息。

交易活动:检测所有与实时价格变动相关的信号,帮助您把握市场走势。

社交媒体声量:利用历史数据分析社交媒体信息的影响,帮助您预测市场波动。
凭借 Token Explorer 的智能分析,您可以执行基于波动的策略,例如:
根据交易流量信号制定支撑位和阻力位的进出策略,帮助您把握市场的买入和卖出时机。
当社交媒体声量与价格脱钩时,评估即将到来的波动,为您的投资决策提供参考。
通过分析市场的动量强度和波动率比例,帮助您判断市场处于哪个周期阶段。
在市场波动不断的情况下,基于数据驱动的理解比盲目猜测更为可靠。现在就安排一个 Token Explorer 的演示,让我们为您展示更多。
——————
Footprint Analytics 是一家区块链数据解决方案提供商。借助尖端的人工智能技术,我们提供 Crypto 领域首家支持无代码数据分析平台以及统一的数据 API,让用户可以快速检索超过 30 条公链生态的 NFT、Game 以及钱包地址资金流追踪数据。
产品亮点
面向开发人员的 Data API
用于GameFi项目的 Footprint Growth Analytics (FGA)
大数据批量下载功能 Batch download
Footprint 提供的所有数据集
免责声明:数字资产交易涉及重大风险,本资料不应作为投资决策依据,亦不应被解释为从事投资交易的建议。请确保充分了解所涉及的风险并谨慎投资。OKEx学院仅提供信息参考,不构成任何投资建议,用户一切投资行为与本站无关。

和全球数字资产投资者交流讨论
扫码加入OKEx社群
industry-frontier