
成功走向世界的,为什么
作者:菠菜菠菜,Arnaud,Web3Caff Research研究员
Chinlink Function的到来会不会是下一轮新叙事的开始?菠菜(@菠菜)和高师Arnaud(@Arnaudttsiwf)来聊聊什么是预言机?为什么需要预言机?预言机市场格局演变以及Chainlink为什么可以成为赛道龙头?Chainlink最近功能Chainlink Function如何可能会带来新的一轮创新热潮?Chainlink经济模型2.0带来了哪些变化?
预言机(Oracle)
相信大家经常会听到这个词,但其实关心预言机的小伙伴并不多,很多人在第一次听到预言机时可能会想:“这玩意儿难道能预测明天比特币价格涨还是跌?”然而,预言机并非真正意义上的“预言家”,而是在整个加密行业中扮演着至关重要的角色。
首先为什么区块链(公有区块链)需要预言机?
简单来说,所有公有区块链所有节点都要进行确定性操作,就是相同的输入获得相同的输出,这种确定性操作保证了去中心化的共识过程的有效性和安全性。而涉及到外部数据就会使得情况变得不确定,因为每个节点可能存在各种因素导致获取的数据有所差异,从而影响到共识过程,使得整个区块链变得复杂。
所以公链本身无法主动获取外部数据,像以太坊这样的可编程公有区块链如果其作为一个封闭的系统不与外界产生链接,那么它无法实现其全部价值,就像一台没有连接互联网的电脑。
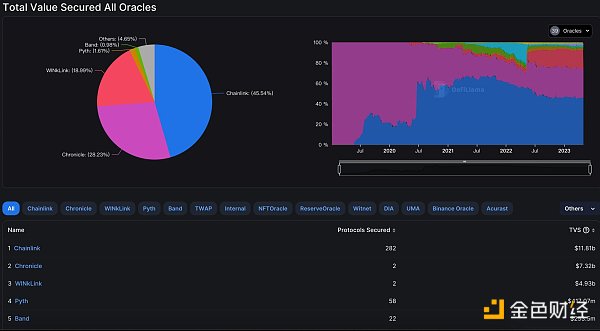
而预言机就是负责连接区块链和现实世界的桥梁,将不确定性的操作变成确定性操作,将外部数据安全准确可信地引入区块链系统。预言机的应用场景就不多阐述,研报里有,值得一讲的是预言机的格局演变。Chainlink诞生之前整个预言机市场的100%份额都属于Chronicle oracles,估计很多人都没听过,这是MakerDAO资助的专属预言机。在Chainlink诞生后,随着DeFi Summer的到来,Chainlink便成为了整个预言机市场的龙头。
随后其他预言机品牌也开始诞生,但是除了Chainlink和Chronicle oracles外,作为预言机三巨头之一的WINLink,依托于波场的庞大用户基础和丰富的应用场景,成为了波场生态的独立地位,这也就意味着,在以太坊上Chainlink几乎占据了整个通用预言机市场的90%以上,形成了很高的市场壁垒。而许多项目的内部预言机(项目自行开发和维护的预言机)也在LUNA崩盘那一波中基本死光光了,TVL直线下跌,由此可见内部预言机在极端行情下不太靠谱。
那么为什么Chainlink可以成为行业龙头呢?菠菜个人认为以下几点因素比较重要:

1. 去中心化的预言机网络:其成功的一个重要因素在于其由许多Chainlink节点组成的去中心化预言机网络DON,根据官方描述,每个DON网络都是由分布在世界各地的节点运营商组成,在运行节点方面都有着丰富的经验和安全保障,这种网络可以实现数据传输的可信、可靠和难以篡改性。
2. 市场趋势前瞻性:如果回看历史,可以发现Chainlink的成功很大程度上也得益于其前瞻性和对市场趋势的准确把握,每一次新功能的推出似乎都催生了新的一轮生态爆发,DataFeed喂价服务推出后就在DeFi Summer中广泛使用,一举成为预言机龙头,VRF可验证随机函数推出后就在NFT和链游热潮中被广泛使用。
3. 关注开发者关系:开发者关系对于技术平台和生态系统的成功至关重要,苹果和黑莓的例子很好的诠释了这一点。你会发现Chainlink不仅文章高产,对于开发者的文档和教程也是高产似母猪。不仅可以在官网找到大量教学视频和文档,还有直接与官方专家沟通的渠道以及各种技术社区,除此之外各种活动和激励计划都体现出Chainlink对开发者关系的重视。
以上这些因素仅菠菜个人想法,不局限于此。接下来介绍重点,也就是Chainlink新推出的Chainlink Function,是否可能引发新一轮热潮?
2023年3月,Chainlink发布了Chainlink Function功能,这是一个无服务器开发者平台,使得任何人都可以轻松的让智能合约连接到任何Web2的API,并使用Chainlink的去中心化预言机网络进行自定义化运算。怎么理解呢?你可以简单理解为现实世界所有的数据源(只要有API)都可以应用在智能合约上了。
难道之前现实世界的数据不可以用在智能合约上吗?可以,但是不安全。在此之前,智能合约要想用一些自定义的数据源需要开发者自建预言机节点,比如使用Chainlink的Any API功能。首先这是一个中心化的节点,不安全容易被攻击。其次开发难度较大,需要给API专门搞一个外部适配器,所以很难广泛使用。
Chainlink Function则是直接使用了Chainlink的去中心化预言机网络DON提供了一个服务平台,开发者无需自建节点和开发外部适配器。
如果我们把开发者比作厨子,使用Any API服务需要开发者自己去搞定一些基础设施,比如买炉子、安装抽油烟机等。搞定基础设施之后还需要为特定的食材准备特定的烹饪工具。同样把开发者比作一个厨子,那么Chainlink Function就是一个自动化的厨房,开发者只需关注准备食材和做菜,而不需要担心购买炉子、安装抽油烟机等基础设施问题。并且自动化厨房的烹饪工具也很齐全。相比之下,原本的开发难度几乎从10降到了1,而开发门槛的降低将会涌现更多的开发者参与创新。
除了开发门槛的降低,Chainlink Function解决了自定义运算的数据难以篡改性和安全性问题,因为其实现了预言机网络层面的运算,这结合了链上运算和中心化链下运算的优势,实现了高性能、低成本和可扩展性,所以Function可以让智能合约实现以前难以实现或者效率不高的功能,提供了很大的想象空间。

简单来说,Chainlink Function实现了在去中心化预言机网络上连接外部任意API,进行自定义运算和数据处理的可靠、可信和难以篡改性。在此之前,这种功能仅限于中心化系统。具体的业务流程和更多细节都在研报中,这里不具体展开。
Chainlink Function可能会带来哪些潜在的应用场景呢?
1. 连接到任何公共或私人数据API,比如预测市场或指标数据等等。
2. 获取数据并在智能合约中引用数据之前对其执行高级计算,如从社交媒体API检索数据,计算情感,并在链上报告转换结果以触发操作。
3. 连接物联网设备、IPFS等等。
4. 基于Web2应用的复杂运算逻辑的混合智能合约。
5. 与现实世界数据源如ChatGPT或特斯拉汽车进行交互。
还有许多潜在应用场景有待挖掘,但是需要注意的是,Chainlink Function仅仅是可以保障数据传输中的数据可靠、可信、难以篡改,而不是数据的真实性。用户需要对数据来源进行审慎调查,避免利用数据源的作恶行为。Chainlink Function仍处于Beta测试阶段,潜在的风险和漏洞未知,DYOR。
总结一下就是Chainlink Function让开发门槛更低,数据传输变得安全难以篡改,数据的自定义运算可以有更多的发挥和想象空间,刻舟求剑的说这可能会引发下一轮创新热潮。关注使用Chainlink Function的项目可能会发现一些新的Alpha。截止本推发布时,Chainlink正在举办2023年春季黑客松,值得关注。
免责声明:数字资产交易涉及重大风险,本资料不应作为投资决策依据,亦不应被解释为从事投资交易的建议。请确保充分了解所涉及的风险并谨慎投资。OKEx学院仅提供信息参考,不构成任何投资建议,用户一切投资行为与本站无关。

和全球数字资产投资者交流讨论
扫码加入OKEx社群
industry-frontier